Votre entreprise a connu une croissance inattendue, des carnets de commandes qui débordent, un tas d'idées nouvelles de projets, et avec la crise actuelle outre-atlantique touchant les GAFAM, la conjecture n'est pas favorable à recruter massivement.

De plus, votre dernier produit de l'équipe a connu un succès fou, AzurTechWinterGPT. Tous les médias en parlent, les serveurs tiennent tant bien que mal à la charge, et après quelques analyses de logs, vous remarquez que certains petits malins réussissent à bénéficier de l'offre commerciale, sans débourser le moindre sou.

AzurTechWinterGPT logo

Avec l'euphorie des développeurs, et l'engouement des utilisateurs, vous avez mis en production de nouvelles fonctionnalités dans la précipitation, sans revue préalable, ni la réalisation de test d'intrusion.

Vous ne voyez plus qu'une solution, face à la charge de travail déjà colossale dans l'équipe, l'application immédiate de la méthologie DevSecOps: pour sécuriser votre outil et maintenir la position de l'entreprise sur son piédestal. Car vous devez éviter, à tout prix pour votre image, la fuite de toutes vos données clientes, ainsi que vos secrets de fabrication, comme ce fût le cas pour Twitch, le 6 Octobre 2021.

Twitter Twitch

En guise d'encouragement, votre CTO cite Google avec son livre Building Secure and Reliable Systems (xxvi | Preface): "Parce que la sécurité et la fiabilité sont l'affaire de tous, nous visons un large public : les personnes qui conçoivent, mettent en œuvre et maintiennent les systèmes. Nous remettons en question les lignes de démarcation entre les rôles professionnels traditionnels des développeurs, des architectes, des SRE des administrateurs de systèmes et des ingénieurs en sécurité."

Objectif: Vous vous retrouvez donc, à devoir mettre en place cette méthologie, en plus de votre activité habituelle...

David Aparicio

Ingénieur passionné en Informatique, diplômé INSA Lyon 2014, après deux années passées à UNICAMP au Brésil, participe activement à la communauté, à travers des Meetups et des conférences. Sa devise: « Nul développeur n'est censé ignorer la sécurité ».

J'avais rejoint OVHcloud pendant 5 ans, puis 1 an dans une startup GreenIT appelé Sopht. Et actuellement, je travaille chez Agicap en tant que SRE.

Christopher Aparicio

Responsable du Back-end chez 42Crunch et développeur de la solution d'Audit et de Scan

PS: Comme vous ne pouvez pas en doutez, nous sommes tous les 2, à la recherche d'un prochain challenge comme Software Engineer (Backend)

Le saviez-vous ?

Une étude de 2017 a démontré que 98% des snippets de code sur StackOverFlow concernant la thématique de la sécurité ne sont pas sûrs. Un comble n'est-ce pas ?

Cela est même devenu un sujet de conférence au FOSDEM en 2019 Comment éviter les pièges cryptographiques par la conception ?.

Et l'IA souffre des mêmes biais

Une étude de 2021 de l'université de New York a montré que 40% du code proposé par GitHub Copilot n'était pas sécurisé, présentant des failles applicatives.

Donc ChatGPT ne devrait pas tarder à subir ce genre d'études avec un même ordre de grandeur. De même pour l'OpenAI Codex ou la toute dernière version d'OpenAI GPT-4 dans GitHub Copilot X.

Afin d'éviter ceci

Le déroulement de la cyberattaque par un rançongiciel contre le CHU de Rouen en 2019 (thread @zigazou).

Ou un autre exemple, parmi tant qu'autres sur la Sécurité Dès la Conception, extrait du magazine le 44e Virus Info (2020)

Faille logicielle, obliger de rebooter tous les 51 jours les Boeing 787 Dreamliner

Un constat, en l'espace de 8 ans, le Top 10 des attaques n'a pas évolué. Ce classement est realisé et mis à jour par l'OWASP, Open Web Application Security Project, une organisation internationale à but non lucratif qui se consacre à la sécurité des applications web.

42Crunch a realisée une vidéo sur le Top10 des API (2019)

OWASP

Ce que nous allons réaliser durant ce workshop

Pour catégoriser les outils et les différentes étapes, de la DEV jusqu'à la PROD, en passant par le cycle de vie et la maintenance de l'application, on se base sur les bonnes pratiques de la "US DoD Enterprise DevSecOps Reference Design" (du Département de la Défense américaine), publiées à l'adresse suivante : https://public.cyber.mil/devsecops/

Et nous allons plus précisément nous attarder sur le diagramme/Figure 1 à la page 19/89. Êtes-vous prêt.e.s ? Alors allons-y !

DevSecOps Figure 1

Planifier: Modélisation de la menace (le fameux Threat Model)

Avant de partir dans les spécifications de notre MVP et la programmation itérative, nous devons réunir toute l'équipe autour d'un ou plusieurs ateliers sur l'Analyse du Risque. Mozilla nous propose le format de 30 minutes du RRA : Analyse/évaluation rapide des risques (anglais).

RRA Risk table

Et les guides de l'ANSSI, comme l'"Agilité & Sécurité Numériques" présente les ateliers à réaliser ainsi que le vocabulaire adéquat, comme la définition du DICT:

et donne quelques cas pertinents, par exemple

Vous pouvez désormais avoir quelques user stories "sécurité".

User story

Pour vous aider, voici un tableau d'identification de l'attaquant :

Tableau des attaquants

Enfin, pour illustrer une attaque d'ampleur préparée par un attaquant isolé, nous vous recommandons l'écoute ultérieure de la fiction de France Inter « La nuit tous les hackers sont gris ».

Pour notre atelier, on vous laisse ces informations pour réaliser ces spécifications ultérieurement.

Après ces définitions, passons à la pratique en rédigeant un petit document SECURITY.md dans votre repôt de code. La "Security Policy", politique de sécurité décrit comment vous allez supporter vos versions et surtout permettre à vos utilisateur.trice.s de pouvoir remonter des bugs ou des failles de sécurité à travers un canal sécurisé avec vous, développeur.se.

Un exemple pour le proxy Traefik ou celui d'un autre repôt. Comme autre source d'inspiration, voici la documentation K8s sur le sujet: Kubernetes Security and Disclosure Information (en)

De même, pour un serveur HTTPs, vous pouvez répondre au path https://monserveurweb/.well-known/security.txt conformément au RFC9116. Un exemple avec celui de Google, ou plus d'infos sur ce site.

Objectifs de cette étape:

Planifier: Réduction de la menace

Réduire la surface d'attaque est très courant dans le monde de la sécurité, d'autant plus, depuis l'essor des containers. Snyk a dénombré 78% des vulnérabilités d'applications, dans les dépendances profondes/internes (c'est à dire, à minima, les dépendances de vos dépendances). Notamment, les images Docker "node" ou "postgres" peuvent embarquer les failles de Debian ou d'Alpine, puisqu'elles sont construites par-dessus. Il en va de même pour les containers basés sur d'autres systèmes d'exploitation.

Pour notre MVP ou bien même pour nos projets finaux: Faut-il implémenter une solution complète d'authentification, avec le choix de l'algorithme de chiffrement en BDD ainsi que les sels (salt) à utiliser ? Ou pouvons-nous nous contenter d'utiliser celui du framework ? Un mot de passe fort est-il indispensable (et donc oubliable par l'utilisateur) ? Pourquoi ces questions ? Car la désactivation des fonctionnalités inutiles permet de limiter les risques de sécurité.

De plus, nous savons que les mots de passe sont une contrainte pour la plupart de nos clients. Dans le papier "Secrets, Lies, and Account Recovery [...]" à la conférence internationale WWW'15, Google relève que plus d'1/5 de ses utilisateurs oubliaient leurs mots de passe de leur compte ainsi que la réponse à la question secrète dans les 3 premiers mois.

Plus récemment, en 2021, ANSSI recommande l'utilisation de coffre-forts (KeePass) et de l'authentification multi-facteurs au lieu de forcer le changement régulier des mots de passe (car contre-productif). Microsoft, Apple et Google ont annoncé le 5 Mai 2022, le souhait de supprimer les mots de passe, dès 2023 grâce à la norme WebAuth ainsi que FIDO.

De ce fait, est-ce possible et acceptable pour votre projet d'utiliser de l'OpenID Connect, de l'OAuth2 ? Ou au contraire un outil SaaS comme Magic, un logiciel open source dit passwordless tel que passport-magic-login qui envoie un lien temporaire à l'email demandé ? Sinon, dans le cas où vous utilisez une authentification basique : votre outil se protège-t-il bien contre les injections ? Tolère-t-il des limites d'essais/compte ? Bannit-il des IP après un trop gros nombre de tentatives ? Utilise-t-il des sels avec des algorithmes de chiffrement à jour ?

Ce sont les questions que nous devons nous poser, selon le risque pris et le type d'attaquant. Cet exemple concerne la brique d'authentification, mais cela s'applique également aux autres éléments qui composent votre système.

Illustration de ce chapitre, avec l'obligation du MFA (Authentification multifacteur/Multi-factor authentication) chez Heroku (probablement la conséquence de leur politique sécurité, suite à la faille majeure/incident impliquant le réinitialisation de tous les mots de passe clients) Heroku - MFA

Ou sur un autre site de E-commerce, Gumroad (qui nécessite une vérification par e-mail, lors d'un nouvel accès depuis un ordinateur/IP inconnu)

Gumroad - MFA

Poursuivons avec la suite de l'atelier :D

Développer : Code sécurisé

Dans la philosophie du "Security Shift-Left", nous allons nous outiller afin de remonter directement dans l'éditeur ou l'IDE du développeur. Il existe déjà les "linters" pour chaque langage de programmation (ShellCheck, golangci-lint, etc ...), mais également des extensions dédiées à la sécurité et la liste est longue (pourtant pas exhaustive): SonarLint, Sonatype Nexus IQ, Snyk, Qualys IaC, RedHat Dependency Analytics, GitHub Code Scanning, JFrog XRay... Et la liste complète pour VSCode est disponible

D'autant plus, que leur nom change régulièrement au fil des rachats, exemple avec DeepCode.AI (acheté par Snyk) ou Mend Advise (ex-WhiteSource), ou sont spécifique à un langage comme C#/XML avec Microsoft Security IntelliSense, node.JS avec npm audit, Redshift Security pour Java, gosec pour Go, bandit pour Python.

Pour les utilisateurs de Github Copilot, s'il est installé dans votre IDE, l'extension devrait vous faire quelques remontées par rapport à des attaques classiques (injections SQL et cie) d'après leur site...

En plus des linters, il faut aussi consulter différents guidelines de son language pour se perfectionner. Par exemple, même Bash a les siens comme celui de Google ou le fait d'"accept sensitive data only via files, e.g. with a –password-file argument, or via stdin".

Enfin, en anglais, quelques règles élémentaires et son résumé

Objectifs de cette étape:

Illustration avec GitHub Code Scanning

En préparant cet atelier pour la conférence Azur Tech Winter 2025, mon collègue, Christopher Aparicio, a continué à contribuer pour AzurTechWinterGPT. En activant sur tous mes repositories Github, Dependabot & cie, à travers ce menu, automatiquement, Dependabot me remonte les failles de sécurité de notre code. La prevue en images (ou plutôt en ligne de commande, durant les fameux git pull/push) :

git pull (Dependabot a ouvert automatique 3 PR pour fixer les failles, maintenant à moi de les tester)

devsecops-workshop on main [⇡] took 32s
❯ git pull
remote: Enumerating objects: 23, done.
remote: Counting objects: 100% (23/23), done.
remote: Compressing objects: 100% (18/18), done.
remote: Total 18 (delta 15), reused 0 (delta 0), pack-reused 0
Unpacking objects: 100% (18/18), 4.12 KiB | 111.00 KiB/s, done.
From github.com:davidaparicio/devsecops-workshop
 * [new branch]      dependabot/go_modules/petstore/api/github.com/labstack/echo/v4-4.9.0 -> origin/dependabot/go_modules/petstore/api/github.com/labstack/echo/v4-4.9.0
 * [new branch]      dependabot/go_modules/petstore/api/golang.org/x/net-0.7.0 -> origin/dependabot/go_modules/petstore/api/golang.org/x/net-0.7.0
 * [new branch]      dependabot/go_modules/petstore/api/golang.org/x/text-0.3.8 -> origin/dependabot/go_modules/petstore/api/golang.org/x/text-0.3.8
Already up to date.

git push (GitHub me signale 4 vulnérabilités, dont 1 critique)

devsecops-workshop on main [⇡] took 7s
❯ git push
Enumerating objects: 9, done.
Counting objects: 100% (9/9), done.
Delta compression using up to 4 threads
Compressing objects: 100% (6/6), done.
Writing objects: 100% (6/6), 1023.91 KiB | 15.28 MiB/s, done.
Total 6 (delta 2), reused 0 (delta 0), pack-reused 0
remote: Resolving deltas: 100% (2/2), completed with 2 local objects.
remote:
remote: GitHub found 4 vulnerabilities on davidaparicio/devsecops-workshop's default branch (1 critical, 3 high). To find out more, visit:
remote:      https://github.com/davidaparicio/devsecops-workshop/security/dependabot
remote:
To github.com:davidaparicio/devsecops-workshop.git
   3040a1d..698757c  main -> main

Nous pouvons faire la même chose localement, en configurant les tests pre-commit de git. Prenons l'exemple du projet Python "py_bandit" avec un check sécurité réalisé par l'outil Bandit.

repos:
- repo: https://github.com/pre-commit/pre-commit-hooks
  rev: v4.4.0
  hooks:
  - id: trailing-whitespace
  - id: end-of-file-fixer
  - id: check-added-large-files
    args: ['--maxkb=100'] # (default=500kB)
  - id: detect-aws-credentials
- repo: https://github.com/PyCQA/bandit
  rev: '1.7.5' # Update me!
  hooks:
  - id: bandit
    name: security check for python (bandit)
    description: 'Bandit is a tool for finding common security issues in Python code'

Développer : Sécurité comme Code

D'après O'Reilly, SaC (Security as Code) consiste à intégrer la sécurité dans les flux DevOps, alias CI/CD. Néanmoins, si l'outil n'est pas trop gourmand en ressources, il peut être installé dans l'éditeur. Car nous avons des ordinateurs plus puissants, grâce à l'apparition des puces ARM ou les IDE en ligne, comme AWS Cloud9, Gitpod, ou GitHub Codespaces. Au niveau des containers sécurisés, des implémentations existent avec gVisor, les Kata Containers et les Confidential containers.

D'une part, l'application de la configuration (HBAC, RBAC, règle pare-feu) peut-être une opération critique en cas d'oubli (bucket S3 accessible en public sur Internet, base de données sans mot de passe). Il est préférable de déclarer son besoin avec des fichiers et de laisser l'orchestrateur les réaliser plutôt qu'agir de manière impérative sur le système.

Par exemple, le projet Cilium(petite introduction vidéo) permet d'interagir avec le réseau et d'appliquer des politiques de sécurité. De plus, les maillage de services (services-mesh) comme Istio, Traefik maesh ou Solo.io avec GlooEdge génèrent automatiquement des certificats SSL et ne laissent passer ainsi que les communications sécurisées entre vos containers. D'autres projets existent comme: Flannel, Calico ou Weave.

D'autre part, les commandes docker scan, trivy image mon_Image_Docker:tag analysent les vulnérabilités connues de votre Dockerfile. Avant de pousser du code contenant des secrets, un hook peut-être installé avec GitGuardian, ggshield, Trivy (trivy fs —security-checks secret ./) ou le projet awslabs/git-secrets. Comme l'erreur est humaine, il est préférable d'automatiser toutes ces actions et analyses. Nous vous recommendons le visionnage de cette vidéo explicative de ce qui faut faire en cas d'incident/de fuite (en anglais).

Au final, en plus de la modélisation de l'attaquant et des risques, il faut aussi prendre en compte les différents flux, avoir des diagrammes d'architecture, comme celui ci-dessous... justement, c'est notre prochain sujet.

Exemple d’architecture (cloudcraft.co)

Développer : Environnement sécurisé

Nous allons définir les règles pour passer de la sécurité périmétrique (modèle de la forteresse de Vauban) avec l'approche de la confiance Zéro/Zero trust (modèle de l'aéroport)

Exemple d’interactions entre services

Objectifs de cette étape:

Attention même au traffic sortant, comme le DNS

La réponse se cache dans la banalité, comme nous pouvons le lire en images

DNS exfiltration 😈

Objectifs de cette étape:

Compilation : Tests statiques de sécurité des applications

Le podium des SAST est Checkmarx, SonarQube, Veracode, suivi de OpenSCAP, Insider CLI (couvrant OWASP Top 10), PMD - Don't shoot the messenger, Mend Advise (ex-WhiteSource), Argon Supply Chain qui a rejoint Aqua, Brakeman, Codacy, Contrast Security, CyberRes, Find Security Bugs (Java), Grammatech, HCL AppScan, JIT.io, Klocwork, LGTM.com racheté par Github, Perforce SAST, Redshift renommé récemment en Software Secured probablement pour un différent juridique avec AWS, Snyk, SpectralOps, Synopsys Coverity, slscan.io, 42Crunch API SAST.

Gitlab - SAST Exemple: lorsqu'on crée un nouveau projet sur Gitlab. Ce dernier nous propose dès l'initiation du projet, d'activer le GitLab SAST. Si vous utilisez des docker images ou workflows externes, aidez-vous de R2DevOps et les images Chainguard (sans CVE) pour garantir une pipeline de qualité (et sécurisée). Afin d'éviter que notre code ou nos secrets soient exfiltrés par la CI/CD, comme l'illustre Yoan.

Pour compléter, nous vous recommandons de visiter le site de la Fondation OWASP qui a un tableau (en anglais) et cette page sur ce sujet

Au niveau des systèmes de contrôle de version pour la gestion du code source, GitLab a son propre SAST intégré: principalement gratuit (à quelques fonctionnalités près) depuis la version GitLab 13.3.

Github a son équivalent avec CodeQL (ou vous pouvez intégrer un outil tiers à travers de la Marketplace). Il est activable facilement à partir du lien : https://github.com/MON_USER/MON_REPO/security/code-scanning

Compilation : Tests statiques de sécurité des applications

Nous allons activer CodeQL sur Github pour venir réaliser un scan lors des PR sur la branche main, ainsi que de manière hebdomadaire.

Si besoin, aidez-vous du site web Crontab Guru pour définir vos lancements automatiques. Voici un exemple de workflow (GitHub Action), GitHub lancera le scan tous les lundis à 3h17 du matin.

name: "Security Scan (CodeQL)"

on:
  push:
    branches: [ "main" ]
  pull_request:
    branches: [ "main" ]
  schedule:
    - cron: '17 03 * * 1'

jobs:
  analyze:
    name: Analyze CodeQL
    runs-on: ubuntu-latest
    permissions:
      actions: read
      contents: read
      security-events: write

    strategy:
      fail-fast: false
      matrix:
        language: [ 'go' ]

    steps:
    - name: Checkout repository
      uses: actions/checkout@v3

    # Initializes the CodeQL tools for scanning.
    - name: Initialize CodeQL
      uses: github/codeql-action/init@v2
      with:
        languages: ${{ matrix.language }}

    - name: Autobuild
      uses: github/codeql-action/autobuild@v2

    - name: Perform CodeQL Analysis
      uses: github/codeql-action/analyze@v2

Objectifs de cette étape:

Le résultat sur PR (GitHub)

Visible directement sur Github ou sur l'image ci-dessous.

Note: CodeQL donne le même style de résultat que cet exemple avec GoSec. J'en ai profité pour activer la version gratuite de SonarCloud!

Exemple avec gosec

Tout cela afin d'éviter ce genre de problème "critique" un jour des élections (DDos possible si les timeouts ne sont pas définis)

Résultats des élections législatives, le 30 Juin 2024 lors du 1er tour

Tenter de corriger une erreur remontée

Visible directement sur Github ou sur l'image ci-dessous.

Exemple avec gosec

Objectifs de cette étape:

Compilation : Tests basiques de sécurité des applications (de bout en bout)

NewsBlur - Logo

En effet, vous vous rappelez des conséquences de l'attaque contre fournisseur de données pour AzurTechWinterGPT: NewsBlur. Pour éviter la même mésaventure, vous prenez les devant. Tester votre déploiement, en vérifiant les Best Practices en Sécurité.

Objectifs de cette étape:

ihebski/DefaultCreds-cheat-sheet

NewsBlur - Hack Timeline

Source la timeline, le blog de NewsBlur - lien direct

OWASP Top 10 for LLM Applications v1.1

Comme vous pouvez vous en douter, les LLM/Chatbots sont vulnérables à de multiples types d'attaques. L'OWASP, Open Web Application Security Project nous propose une liste de 10 attaques

Top 10 for LLMs and Generative AI Apps

Pour en savoir plus, nous vous recommandons cette excellente vidéo de Secureaks.

Top 10 for LLMs and Generative AI Apps

Test : Tests dynamiques de sécurité des applications

Comme vous pouvez vous en douter, ce thème converge un peu avec le sujet précédent. Au lieu d'analyser le code, l'outil va tester votre application de l'extérieur (en mode boîte noire/blackbox), tentant d'exploiter votre programme en cours d'exécution. Les logiciels DAST sont: OWASP Zed Attack Proxy (ZAP) avec l'opérateur Kubernetes banzaicloud/dast-operator, Dagda avec ClamAV, Indusface WAS, Invicti ex-Netspaker, Acunetix, Astra Pentest, PortSwigger, Probely, Detectify, AppCheck, Hdiv Security racheté par Datadog en 2022, AppScan, Checkmarx DAST, Rapid7 InsightAppSec, MisterScanner, XSStrike.

Au niveau des API, la version Ultimate de GitLab propose le DAST API (REST, SOAP, GraphQL), aussi pour les plates-formes de Probely, Intelligence/API Security Tester de Postman, Shift Left Security, 42Crunch. Une remarque concernant 42Crunch, l'entreprise française veut être l'outil audit-scan-protéger de l'API, à l'instar de Trivy, prévenir-protéger-détecter-réagir, pour la partie Cloud Native.

Démonstrations des fonctionnalités de 42Crunch

Cette partie sera faite en session live coding, durant l'atelier Azur Tech Winter 2025.

Sécurité - Dans un projet IT informatique

Vulnerable REST API with OWASP top 10 vulnerabilities for security testing

Vous pouvez également, à la fin de l'atelier, jouer avec ce repo GitHub VAmPI

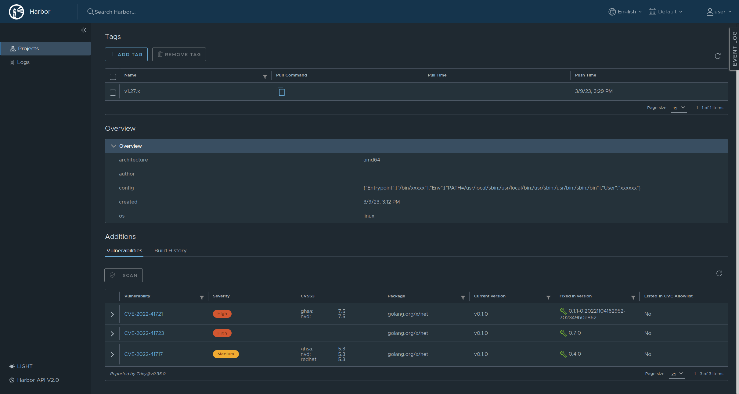
Une remontée des vulnérabilités du container d'API, à travers l'outil/registry Harbor.

Harbor - Interface

Test : Pentest

Sauf si vous avez une équipe de pentesteurs en interne, ou vous êtes experts des outils Kali Linux, Parrot Security, hetty ou Burp Suite Pro, ImHex, SuperTruder, ffuf, Wfuzz, Metasploit, Fimap avec son pense-bête, etc..., il est possible de demander à une entreprise spécialisée de réaliser les pentests ou vous pouvez participer à un programme de Bug Bounty: YesWeHack, Yogosha, Open Bug Bounty, Hackerone, Bugcrowd, SafeHats, Intigriti, Synack.

Même les grands groupes utilisent ces techniques. En effet, Google a annoncé récemment (Février 2023) avoir attribué plus de 12 millions de dollars de récompenses en 2022 pour l'identification de plus de 2 900 problèmes de sécurité (cf ZDNet et le tweet de Stormshield).

OpenAI vient de lancer le sien, avec une récompense maximale est de 20 000 dollars (Lien du site officiel).

Google - Tweet de Stormshield

Distribution : Signature numérique

SCA (Software Composition Analysis) et les SBOM (Software Bill Of Materials) permettent de générer la nomenclature logicielle : l'ensemble des packages du système d'exploitation ainsi que vos dépendances présentes dans votre programme ou dans votre image Docker.

Le site OWASP CycloneDX recense le standard dont les implémentations sont : Syft d'Anchore, tern-tools/tern, microsoft/sbom-tool, SPDX SBOM Generator et les produits de Dependency Track, FOSSA, Mend, Rezilion, TauruSeer, Vigilant Ops.

En effet, l'ENISA (Agence de l'Union européenne pour la cybersécurité) en analysant les attaques récentes ("Sunburst" avec Orion de SolarWinds, Mimecast CDN, Codecov, Kaseya, NotPetya) ont montré que les chaînes d'approvisionnement logicielles trop longues sont également une menace sérieuse. Dans le rapport de l'ENISA, nous pouvons lire: "une organisation peut être vulnérable à une attaque de la chaîne d'approvisionnement logicielles, même si ses propres défenses sont assez bonnes. Par conséquent, les attaquants tentent d'explorer de nouvelles voies potentielles pour les infiltrer en se déplaçant vers leurs fournisseurs et en faisant d'eux une cible".

Génération des SBOM avec GoReleaser et Syft

Reprenons notre programme écrit en Go, de tout à l'heure et y ajoutons une GitHub Action pour générer le SBOM avec Syft, pendant la génération des binaires par GoReleaser. Surtout que les impacts des dépendances ne sont pas négligeables et peuvent être importantes (casser les builds avec PyPi Codecov, ou casser la PROD, pour colors ou faker.js)

name: Release (GoReleaser)

on:
  push:
    tags:
      - '*'

jobs:
  goreleaser:
    permissions:
      contents: write
      packages: write
      deployments: write
      id-token: write # needed for signing the images with GitHub OIDC Token **not production ready**

    runs-on: ubuntu-latest
    strategy:
      matrix:
        go-version: [1.19]

    needs: [test] # sequential

    steps:
      - name: Checkout
        uses: actions/checkout@v3
        with:
          fetch-depth: 0
      - name: Set up Go
        uses: actions/setup-go@v3
        with:
          go-version: ${{ matrix.go-version }}
          cache: true
      - name: Set up QEMU
        uses: docker/setup-qemu-action@v2

      - name: Login to Docker Hub
        uses: docker/login-action@v2
        with:
          #registry: ghcr.io
          username: ${{ secrets.DOCKERHUB_USERNAME }}
          password: ${{ secrets.DOCKERHUB_TOKEN }}

      - uses: sigstore/cosign-installer@v2.8.1          # installs cosign
      - uses: anchore/sbom-action/download-syft@v0.13.3 # installs syft
      - name: Run GoReleaser
        uses: goreleaser/goreleaser-action@v4
        with:
          distribution: goreleaser
          version: latest
          args: release --rm-dist
        env:
          # https://goreleaser.com/errors/resource-not-accessible-by-integration/
          GITHUB_TOKEN: ${{ secrets.GH_PAT }}

Objectifs de cette étape:

Transfert : Transfert sécurisé

Les gestionnaires d'artefacts, paquets d'OS, d'images Docker, les plus connus sont JFrog Artifactory, Sonatype Nexus, ProGet.

Il est possible de renforcer l'intégrité en certifiant vos images Docker avec Notary. Plus d'informations sur la documentation spécifique "Content trust in Docker"

Déploiement : Configuration sécurisée

Au niveau des SCM (Software Configuration Management Tools), les classiques sont : Ansible, Puppet, Chef, mais également Bamboo, TeamCity, Octopus Deploy, Rudder, Juju/JAAS, SaltStack, CFEngine, Auvik, SolarWinds.

Sans oublier de sécuriser vos secrets avec Hashicorp Vault, Akeyless Vault, Thycotic Secret Server renommé Delinea, les projets Mozilla/sops et cloudflare/gokey ou à travers de votre cloud provider par exemple AWS Secrets Manager.

Enfin pour maintenir une infrastructure immutable (IaC), il existe ArgoCD (avec le concept de Synchronisation), Driftctl de CloudSkiff, Magalix racheté par Weaveworks GitOps, Fairwinds Insights, le projet GitHub Kubediff de Weaveworks. Katia HIMEUR de chez Cockpitio parle de son Retour d'Expérience à ce sujet.

La combinaison Trivy+Cosign+Kyverno peut être utilisée pour imposer un déploiement sur Kubernetes d'une image docker sans vulnérabilité, avec un scan récent inférieur à X jours. Nous vous invitons à lire ce billet de blog

Pour votre connaissance, en voici son code pour la GitHub Action:

name: vulnerability-scan
on:
  workflow_dispatch: {}
  schedule:
    - cron: '23 1 * * *' # Every day at 01:23
env:
  REGISTRY: ghcr.io
  IMAGE_NAME: ${{ github.repository }}
jobs:
  scan:
    runs-on: ubuntu-20.04
    permissions:
      contents: read
    outputs:
      scan-digest: ${{ steps.calculate-scan-hash.outputs.scan_digest }}
    steps:
    - name: Scan for vulnerabilities
      uses: aquasecurity/trivy-action@1db49f532692e649dc5dc43c7c0444dac4790137 # v0.7.0 (Trivy v0.31.2)
      with:
        image-ref: ${{ env.REGISTRY }}/${{ env.IMAGE_NAME }}:latest
        format: cosign-vuln
        ignore-unfixed: true
        output: scan.json

    - name: Calculate scan file hash
      id: calculate-scan-hash
      run: |
        SCAN_DIGEST=$(sha256sum scan.json | awk '{print $1}')
        echo "::set-output name=scan_digest::$SCAN_DIGEST"
        echo "Hash of scan.json is: $SCAN_DIGEST"

    - name: Upload vulnerability scan report
      uses: actions/upload-artifact@3cea5372237819ed00197afe530f5a7ea3e805c8 # v3.1.0
      with:
        name: scan.json
        path: scan.json
        if-no-files-found: error

  attest:
    runs-on: ubuntu-20.04
    permissions:
      contents: write
      actions: read
      packages: write
      id-token: write
    env:
      SCAN_DIGEST: "${{ needs.scan.outputs.scan-digest }}"
    needs: scan
    steps:
    - name: Download scan
      uses: actions/download-artifact@fb598a63ae348fa914e94cd0ff38f362e927b741 # v3.0.0
      with:
        name: scan.json

    - name: Verify scan
      run: |
        set -euo pipefail
        echo "Hash of scan.json should be: $SCAN_DIGEST"
        COMPUTED_HASH=$(sha256sum scan.json | awk '{print $1}')
        echo "The current computed hash for scan.json is: $COMPUTED_HASH"
        echo "If the two above hashes don't match, scan.json has been tampered with."
        echo "$SCAN_DIGEST scan.json" | sha256sum --strict --check --status || exit -2

    - name: Install Cosign
      uses: sigstore/cosign-installer@09a077b27eb1310dcfb21981bee195b30ce09de0 # v2.5.0
      with:
        cosign-release: v1.10.0

    - name: Log in to GHCR
      uses: docker/login-action@49ed152c8eca782a232dede0303416e8f356c37b # v2.0.0
      with:
        registry: ${{ env.REGISTRY }}
        username: ${{ github.actor }}
        password: ${{ secrets.GITHUB_TOKEN }}

    - name: Attest Scan
      run: cosign attest --replace --predicate scan.json --type vuln ${{ env.REGISTRY }}/${{ env.IMAGE_NAME }}:latest
      env:
        COSIGN_EXPERIMENTAL: "true"

et la règle Kyverno associée (ClusterPolicy)

apiVersion: kyverno.io/v1
kind: ClusterPolicy
metadata:
  name: check-vulnerabilities
spec:
  validationFailureAction: enforce
  webhookTimeoutSeconds: 10
  failurePolicy: Fail
  rules:
    - name: not-older-than-one-week
      match:
        any:
        - resources:
            kinds:
              - Pod
      verifyImages:
      - imageReferences:
        - "ghcr.io/chipzoller/zulu:*"
        attestors:
        - entries:
          - keyless:
              subject: "https://github.com/chipzoller/zulu/.github/workflows/*"
              issuer: "https://token.actions.githubusercontent.com"
        attestations:
        - predicateType: cosign.sigstore.dev/attestation/vuln/v1
          conditions:
          - all:
            - key: "{{ time_since('','{{metadata.scanFinishedOn}}','') }}"
              operator: LessThanOrEquals
              value: "168h"

Déploiement : Scans de sécurité

Shodan.io est un site assez connu qui crawle Internet à la recherche de ports ouverts, de failles de sécurité connues. FullHunt.io est aussi une plate-forme pour découvrir tous vos équipements connectés à Internet et votre surface d'attaque. Le scanner d'API de 42Crunch présenté ultérieurement (à l'étape 21).

Enfin pour les infrastructures Kubernetes, nous pouvons utiliser les scanners de quay/clair, Trivy d'Aqua Security, Falco ou cnitch (pour surveiller si aucun processus se lançant en tant qu'administrateur/root). Concernant cet dernier outil, Liz Rice signale sur son blog Medium qu'il est présent dans l'outil SaaS Aqua Security

Opération : Patchs de sécurité

Pour activer les patchs de sécurité pour les environnements "pets", vous pouvez utiliser vos playbooks Ansible (avec AWX/Ansible Tower ou HP Squest), SaltStack, Puppet, Chef, ou Rudder.

Pour la partie "cattle" alias Cloud Native, vous pouvez utiliser votre pipeline CI/CD, ArgoCI, Flux, Tekton avec la nouvelle image Docker construite, avec vos procédures de mise à jour habituelles (rolling update). Une récente vidéo de Flamingo semble même consilier Argo CD UI avec Flux (WeaveGitOps).

Illustrons cela avec Ansible pour le mode "pet", via la commande ansible-playbook -i inventory.yml playbook.yml -k -K --check

---
- name: Patch and reboot servers
  hosts: all
  vars:
    yum_name: "*"
    yum_state:  latest
    yum_enablerepo: "rhel-?-server-rpms,rhel-?-server-satellite-tools-6.?-rpms"
    yum_disablerepo: "*"
    yum_exclude: ""
    dnf_name: "*"
    dnf_state: latest
    dnf_enablerepo: "rhel-8-for-x86_64-appstream-rpms,rhel-8-for-x86_64-baseos-rpms,satellite-tools-6.?-for-rhel-8-x86_64-rpms"
    dnf_disablerepo: "*"
    dnf_exclude: ""
  tasks:

    - name: upgrade packages via yum
      yum:
        name={{ yum_name }}
        state={{ yum_state }}
        disablerepo={{ yum_disablerepo }}
        enablerepo={{ yum_enablerepo }}
        exclude={{ yum_exclude }}
      become: "yes"
      register: yumcommandout
      when:
        - (ansible_facts['distribution_major_version'] == '6') or
          (ansible_facts['distribution_major_version'] == '7')

    - name: Print errors if yum failed
      debug:
        msg: "yum command produced errors"
      when: yumcommandout is not defined

    - name: upgrade packages via dnf
      dnf:
        name={{ dnf_name }}
        state={{ dnf_state }}
        disablerepo={{ dnf_disablerepo }}
        enablerepo={{ dnf_enablerepo }}
        exclude={{ dnf_exclude }}
      become: "yes"
      register: dnfcommandout
      when:
        - ansible_facts['distribution_major_version'] == '8'

    - name: Print errors if dnf failed
      debug:
        msg: "dnf command produced errors"
      when: dnfcommandout is not defined

    - name: check to see if we need a reboot
      command: needs-restarting -r
      register: result
      ignore_errors: yes

    - name: display reboot result
      debug:
        var: result.rc

    - name: Reboot Server if Necessary
      command: shutdown -r now "Ansible Updates Triggered"
      become: true
      async: 30
      poll: 0
      when: result.rc == 1

    # This pause is mandatory, otherwise the existing control connection
    # gets reused!
    # (https://gist.github.com/infernix/a968f23c4f4e1d6723e4)
    - name: Pausing to allow server to shutdown and terminate our SSH connection
      pause: seconds=30
      when: result.rc == 1

    - name: Wait for reboot to complete and SSH to become available
      local_action: wait_for host={{ inventory_hostname }} port=22
        state=started delay=30 timeout=600
      retries: 30
      delay: 10
      when: result.rc == 1

Source du playbook

Surveillance : Audit de sécurité et des bonnes pratiques

En open source, il existe les projets gcp_scanner, Popeye, Polaris, kube-score, Falco et Trivy et un tuto (en anglais) pour Kubernetes.

Pour le multi-cloud nccgroup/ScoutSuite et Cloud Security Suite, ou Prowler pour AWS/Azure, et le NIST OpenSCAP. Libhunt en recense d'autres, comme Linux Security mais une partie est orientée pour les infrastructures spécifiques à AWS, ou non opensourcé comme Cloud Security Suite.

Si vous ou vos clients en avez besoin, vous pouvez passer des certifications normatives pour vos produits: ISO/CEI 27001 - 27017 - 27018, PCI, HITRUST, CSA STAR, HDS.

Pour la robustesse SI/logiciel: CSPN, CC EAL 3+, CC EAL 4+.

Enfin les qualifications des services SSI: SecNumCloud, PSCE, PRIS, PDIS, PASSI, PSHE.

Je vous recommende de jeter un coup d'oeil sur Mastodon / Twitter / les outils du site web d'aeris pour découvrir plus sur les problèmes/contraintes liés à ces certifications.

Surveillance : Sécurité monitorée

Le logiciel open source Falco permet de surveiller l'activité de Kubernetes et détecter des comportements anormaux ou malicieux. Nous vous recommandons de visionner la conférence de Kris Nova au FOSDEM 2020 " Fixing the Kubernetes clusterfuck - Understanding security from the kernel up" (en anglais). Les Système de détection d'intrusion (IDS), sont aussi pratiques, les projets CrowdSec, suricata, fail2ban, OSSEC, Wazuh, Snort, pfSense, Tripwire Enterprise, Samhain, Security Onion valent la peine d'être consultés.

Pour l'ensemble de l'infrastructure, un système SIEM (Security information and event management) est indispensable. Splunk, Elastic Security, IBM QRadar, AlienVault USM ou SolarWinds Threat Monitor sont dans ce domaine. Enfin, toutes ces informations peuvent être centralisées avec un outil comme Hackuity.

Si vous devez vous connecter en SSH sur votre infrastructure, passez par une machine intermédiaire, dite de rebond, qui apporte la gestion d'utilisateurs/groupes, l'auditabilité ainsi que la traçabilité des actions. OVHcloud a opensourcé leur projet de bastion sur GitHub

Retour : Analyse de sécurité

Nous recommandons de maintenir une veille technologique quotidienne ainsi que la lecture des CVE sur les sites OpenCVE.io, CERT-FR. La plate-forme Feedly.com propose une "Threat Intelligence" sur différents thèmes (abonnement payant). En complément, ANSSI a créé le projet libre OpenCTI.io et AlienVault OTX présente les menaces actuelles dans le cybermonde. Et pour finir, voici quelques podcasts en français, NoLimitSecu, La French Connection, Le comptoir Sécu, RadioFrance a proposé quelques explications sur l'attaque récente d'un rançongiciel à l'encontre de La Poste Mobile.

Un exemple récent avec les nouvelles menaces du Indirect Pipeline Poisoning, le Bornes de recharge / Juice jacking (11 Avril 2023) ou du Proxyjacking (4 Avril 2023, Sysdig, en anglais). De même concernant les outils, avec la théorie ancienne de TLA+ (Leslie Lamport), qui donne le simulateur Maelström de Jepsen.io, SLSA++ de Chainguard, ou le dernier billet de blog, Crossplane+DAPR (28 Mars 2023, Crossplane, en anglais).

Explorons les outils suivants

alienvault logo

Exemple d'une CVE récente

CVE-2023-0386 (GitHub de l'exploit, tweet) qui est une faille découverte dans le noyau Linux, où un accès non autorisé à l'exécution du fichier setuid avec des capacités a été trouvé dans le sous-système OverlayFS du noyau Linux dans la façon dont un utilisateur copie un fichier capable d'un montage nosuid dans un autre montage. Ce bug de mappage d'uid permet à un utilisateur local d'élever ses privilèges sur le système. Les différents liens d'analyse/versions impactées sur Ubuntu Security, Debian Security, NIST, CVE MITRE

Ubuntu Security - CVE-2023-0386

Fin de vie : Donnez une date d'échéance à vos projets

Voici une vue d'ensemble rapide sur une liste d'outils (non exhaustive) qui vont vous accompagner durant le cycle de vie du projet : de la conception jusqu'à la fin de vie de votre logiciel. Cette dernière étape est également indispensable. Sinon votre produit vivra trop longtemps, au-delà de la maintenance de vos dépendances, mais aussi de votre système d'exploitation. Les exemples à ce sujet sont nombreux: les banques ont payé les mises à jours étendues de Windows XP en 2014 car ce système d'exploitation équipait toujours 90% des distributeurs automatiques de billets.

Ajoutons encore la panne globale du système météorologique de l'aéroport d'Orly, le 7 Novembre 2015, qui a empêché les avions de décoller ou atterrir, et qui tournait toujours sur Windows 3.1.

Mettre les applications à jour, permet à la fois d'obtenir les nouvelles features (comme la version 2.37 de git) et les derniers patchs de sécurité (ex: OpenSSL 3.0.5 doit corriger d'une faille potentielle plus grave que celle de Heartbleed ou les multiples vulnérabilités dans le noyau Linux d'Ubuntu du 15 juillet 2022, CERTFR-2022-AVI-645)

Gagner en confiance en ses sauvegardes

NewsBlur - Logo

Vous vous souvenez à nouveau des conséquences de l'attaque contre fournisseur de données pour AzurTechWinterGPT: NewsBlur. Pour éviter une mésaventure, vous prenez les devant: Tester de manière fréquente vos procédures de snapshot backup/restore.

Objectifs de cette étape:

CommitStrip - Backup

Source de la BD, CommitStrip - lien direct

Si nous devions donner une petite liste de bonnes pratiques

Tout d'abord, avant de parler de Kubernetes, il faut sécuriser les containers. L'ANSSI (Agence nationale de la sécurité des systèmes d'information) a présenté les bonnes pratiques de sécurité relatives au déploiement et à l'exécution de conteneur Docker. Stéphane ROBERT a fait un billet de blog sur ce sujet. Si vous préférez le format conférenc, Yann Schepens en a donné à Volcamp.io 2022 par : Et l'ANSSI dit "Voici comment sécuriser un container" (https://youtu.be/WWzG5ps2v14).

Si nous devions synthétiser une partie des outils, dans le monde Cloud Native, voici le résultat Car la CNFC Landscape ne donne pas la même chose si on choisit Industrie = Sécurité ^^

Cloud Native

Pour ceux qui n'ont pas pu participer au workshop du DevoxxFR2023, "Le petit chaperon rouge pratique enfin le Zero Trust", par Jérôme Masson, Jean-Pascal Thiery, David Drugeon-Hamon, voici une très bonne synthèse de ce monde avec le principe des 4 C: Cloud, Cluster, Container, Code.

Les 4C

N'hésitez pas à nous contacter pour en savoir plus sur ce domaine, et à nous poser des questions!

Une illustration rapide avec l'installation de Popeye et son rapport d'audit sur un cluster Kubernetes.

Cloud Native - Popeye

Pour éviter de tout installer à la main sur son cluster Kubernetes de PROD, l'OWASP, Open Web Application Security Project nous propose un super-outil secureCodeBox depuis 2019, regroupant plusieurs programmes ainsi leur chart Helm (installation/configuration).

secureCodeBox architecture

SecureCodeBox se définit comme une solution open source automatisée, évolutive et scalable qui intègre plusieurs scanners de sécurité avec une interface simple et légère - pour des tests de sécurité continus et automatisés. Voici la documentation d'installation de secureCodeBox et de quoi commencer son premier scan (NMap).

Félicitations de la part de toute l’équipe

Votre CEO ainsi que votre CTO vous félicient pour ces actions préventives et actives pour renforcer les produits de l'entreprise, et surtout votre produit phare: AzurTechWinterGPT. Vous pouvez être fier.e pour ces exploits menés avec brio !

CommitStrip - ChatGPT

Source de la BD, CommitStrip - lien direct

Pour approfondir vos connaissances

Programmez! Hors série #8

Pour Guillaume Poupard, patron de l'ANSSI, oublier la cyber-sécurité, c'est "rouler à 200 km/h à moto sans casque".

Nous connaissons bien l'adage "Nul n'est censé ignorer la loi" ? Selon moi, son équivalent en informatique existe "Nul développeur n'est censé ignorer la sécurité". C'est ainsi que je voudrais mon premier atelier : qu'il soit un ensemble d'outils pour votre chaîne de CI/CD.

Et comme une image vaut mille mots, voilà une de la Kiwicon 2009 pour conclure.

Les Hackers n’en ont rien à faire de

Merci pour votre participation active et agréable, sur cette très longue durée. Surtout qu'il est tard, vous avez bien mérité le déjeuner !

Nous, Christopher et David Aparicio, nous profitons pour remercier infiniment les organisateurs et toute l'équipe de AzurTechWinter pour leur aide et leur confiance

Nous vous souhaitons un excellent Azur Tech Winter 2025 !! ;-D

Lien OpenFeedBack

S'il vous plaît, laissez-nous votre note et vos commentaires sur OpenFeedBack

Utip et Mongopay

AzurTechWinterGPT scale

AzurTechWinterGPT connait une croissance incroyable, comme l'illustre le graphique: de nombreux articles en parlent, des directs sur les plateaux télévisés, et même l'Italie menace de vous bloquer, pour des raisons de vie privée.

Mais votre CEO découvre cette nouvelle avec effroi : "uTip, la plateforme de financement participatif française (Cocorico) concurrente de Tipeee, vient fermer. L'entreprise a été placée en liquidation judiciaire le 23 mars 2023, et son activité s'est arrêtée le 4 avril 2023" (Source). uTip ferme à cause d'un intermédiaire financier, Mangopay, qui a décidé de mettre fin à leur contrat. Vous avez pour objectif, de le rasurer face à cette triste annonce, ébranlant toute la French Tech.

Objectifs de cette étape:

uTip licorne

Man In The Middle, or not MitM ? (Avons-nous une attaque de type MitM)

Star Realms Event

Vos développeur.se.s sont inquiet.e.s. Depuis ce vendredi matin, 24 Mars 2023, elles & ils obtiennent ce message d'erreur lors des déploiements CI/CD ou de simples commits sur GitHub.

myuser@tatooine ~> git pull origin main
@@@@@@@@@@@@@@@@@@@@@@@@@@@@@@@@@@@@@@@@@@@@@@@@@@@@@@@@@@@
@    WARNING: REMOTE HOST IDENTIFICATION HAS CHANGED!     @
@@@@@@@@@@@@@@@@@@@@@@@@@@@@@@@@@@@@@@@@@@@@@@@@@@@@@@@@@@@
IT IS POSSIBLE THAT SOMEONE IS DOING SOMETHING NASTY!
Someone could be eavesdropping on you right now (man-in-the-middle attack)!
It is also possible that a host key has just been changed.
The fingerprint for the RSA key sent by the remote host is
SHA256:uNiVztksCsDhcc0u9e8BujQXVUpKZIDTMczCvj3tD2s.
Please contact your system administrator.
Add correct host key in /Users/myuser/.ssh/known_hosts to get rid of this message.
Offending RSA key in /Users/myuser/.ssh/known_hosts:5
RSA host key for github.com has changed and you have requested strict checking.
Host key verification failed.
fatal: Could not read from remote repository.

Please make sure you have the correct access rights
and the repository exists.

Votre CEO ainsi que votre CTO s'inquiètent. Car ces messages sont bloquants pour les développements ainsi que les déploiements. En tant que Champion de la sécurité, ielles vous demandent d'investiguer sur la cause de ce message d'erreur. Est-ce que votre startup s'est-elle faite attaquée depuis le live sur XFM, hier soir, au JT du 20h ?

Objectifs de cette étape:

PS: C'est un évènement daté ^^

À la veille de la plénière de Azur Tech Winter 2025...

Azur Tech Winter 2025

Bientôt le week-end prolongé.. Mais le vendredi matin 7 Avril 2023, la lecture de ce tweet et de la nouvelle vous glace le sang...

FYSA, there's a trivially exploitable CVSS 10.0 vuln in a VERY popular JS library
 resulting in arbitrary command execution that has POCs in the wild.

Happy Friday to everyone - enjoy your weekend if you can,
I suspect this will be big next week...

Votre CTO ainsi que votre CEO s'inquiètent.. À la veille du Azur Tech Winter 2025 et de sa grande plénière, où votre startup fera son show devant 2950 participants durant une session live coding: Est-ce que votre startup est-elle vulnérable à cette faille majeure, pouvant mettre en péril cette démo importante, devant des passionnés de la Tech ainsi que la presse ?

Objectifs de cette étape:

Comment se préparer au pire ?

Site Officiel Kubernetes

En découvrant comment Chainguard Enforce permet d'aider les développeurs à réaliser cette migration (qui peut-être oubliée, fastidieuse ou tout simplement ignorée), surtout si nous n'avons pas un inventaire d'entreprise (et donc éviter du Shadow IT)

apiVersion: policy.sigstore.dev/v1beta1
kind: ClusterImagePolicy
metadata:
 name: deprecated-k8s-grc-io-registry-rego
 annotations:
   catalog.chainguard.dev/title: Deprecated registry
   catalog.chainguard.dev/description: Warn of a registry deprecation
   catalog.chainguard.dev/labels: rego
   catalog.chainguard.dev/learnMoreLink: https://kubernetes.io/blog/2023/02/06/k8s-gcr-io-freeze-announcement/
spec:
 mode: warn
 images:
 - glob: "k8s.gcr.io/**"
 authorities:
 - name: k8s-deprecated
   static:
     action: pass
 policy:
   type: rego
   data: |
     package sigstore
     isCompliant[response] {
       response := {
         "result" : true,
         "error" : "",
         "warning" : "This repo has been deprecated: https://kubernetes.io/blog/2023/02/06/k8s-gcr-io-freeze-announcement/"
       }
     }

Si on reste avec Kyverno, utilisé précédement (si vous avez besoin de l'installer à nouveau)

apiVersion: kyverno.io/v1
# The `ClusterPolicy` kind applies to the entire cluster.
kind: ClusterPolicy
metadata:
  name: requirements-registry
# The `spec` defines properties of the policy.
spec:
  # The `validationFailureAction` tells Kyverno if the resource being validated should be allowed but reported (`audit`) or blocked (`enforce`).
  validationFailureAction: enforce

  # The `rules` is one or more rules which must be true.
  rules:
    - name: require-red-label
      # exclude:
      #   any:
      #   - resources:
      #       namespaces:
      #       - myns
      # The `match` statement sets the scope of what will be checked. In this case, it is any `Namespace` resource.
      match:
        all:
        - resources:
            kinds:
            - Deployment
            # namespaces:
            # - "myns"
      # The `validate` statement tries to positively check what is defined. If the statement, when compared with the requested resource, is true, it is allowed. If false, it is blocked.
      validate:
        # The `message` is what gets displayed to a user if this rule fails validation and is therefore blocked.
        message: "You must use a specific registry for your image (k8s.gcr.io -> registry.k8s.io)"
        # The `pattern` object defines what pattern will be checked in the resource. In this case, it is looking for `metadata.labels` with `purpose=production`.
        pattern:
          spec:
            template:
              spec:
                containers:
                - image: "registry.k8s.io/*:*"

Photo by Growtika on Unsplash

Objectifs de cette étape:

Pour nos futurs ateliers